uspol; cannabis

Spent a couple of hours today building a little 12VDC induction heater. Conservatives are howling at the electrification of my weed paraphernalia

#

Les Orchard
re: uspol; cannabis

Also, it's funny to see like magazine type-in listings for an Arduino-controlled induction heater for weed. Like a weird collision of my interests

vapoven.com/vapoven-arduino-sh

re: uspol; cannabis

(oh hmm, I think I might have just taken that site off the internet with the Mastodon link preview orbital laser)

@funkatron :oof:​ That precise train of thought seems to be on a repeat loop in some part of my brain at nearly all times

re: uspol; cannabis

@scruss Hmm, I wonder which card slot that would work in best 🤔

re: uspol; cannabis

@tedivm Yeah, it's an over-complicated, fiddly little thing that I will probably someday build. 😅 (The one I built today just has a button and no software, alas)

@craigmaloney oh man, I feel like every smartphone I've owned just generates a non-stop stream of unintended screenshots because I hit all the buttons when I pick one up

It appears Anchovy can find my office. Felt a little nudge against my ankle and she started climbing my leg when I noticed her.

@christi3k She's very tiny and sweet! Interested in seeing what her personality's like now that she's starting to kind of settle into the house

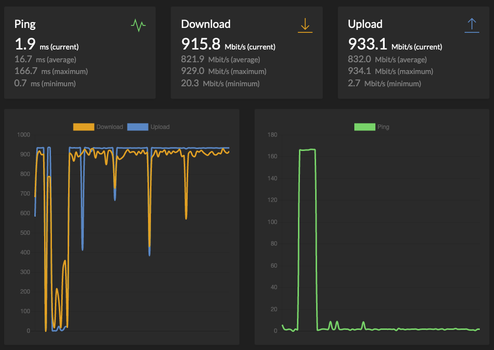
On a whim, I set up a speedtest tracker container on my new NAS. It caught the brief period where my ISP bill came due but the card on file was declined - I guess they don't mess around with that

@jimlau It does a quick test every hour or so, but I've got no data caps so I'm not worried about it so far.

LRT: holy shit, this VW / KFC partnership sounds fuckin lit

I keep refreshing the USPS tracking page for a delivery of some RAM modules to make number go up in my NAS.

More RAM will let the NAS to more things. But, it's not, like, crucial to my immediate work today. Nonetheless, I just want the new toy and to make the number go up.

@c0debabe now I want to make a game where trolls descend and you pilot a trebuchet launching hunks of sod in an attempt to force them to touch grass

@schlink Oh, inadvisable things, now that I have one which supports Docker.

Like maybe run Mastodon for a thrill. Probably play with Grafana & Prometheus & friends to tinker with graphs & metrics. Oh Plex & PiHole probably, too

@schlink Like, it's nominally a network-attached-storage server, but I'm likely going to abuse it to be a lots-of-things server

@kkarhan Well, this is a Synology NAS and I think it uses btrfs out of the box.

@niconiconi Wow, that sounds like an application with many enjoyable numbers to make go up!

@j Yeah, after having lived in a bunch of places, I think this is the best internet I've had at home. Just hoping I can keep up whatever animal sacrifices and dark rituals necessary to maintain it

Eyeing up my Ivory subscription that comes due tomorrow, thoughtfully chewing a bite of a burrito that cost almost as much.

(this is not a subtoot at anyone but myself)

@schlink Yeah, I've also got kind of a junker PC made up of parts rotated out of my gaming PC which is a better device to abuse for tinkering. This Synology 723+ NAS seems pretty solid for boring stuff I'd like to stay reliably running though

Whoa. Puttering around in Plex while I wait for a test suite to finish and I just noticed they have an "ALF" channel under Live TV which plays the animated series. What a world!

2023/01/31